The Correlation Widget is a statistical tool to help understand the relationship between two variables. It measures the strength and direction of a linear relationship, showing how one variable changes as another does.
In other words, it helps determine whether and how two variables are connected, like how customer feedback scores might be influenced by factors such as delivery speed or product quality.
For example, when we say two variables are “correlated,” it means that as one changes, the other tends to change in a predictable way either in the same direction (positive correlation) or in the opposite direction (negative correlation).
Let’s look at an example to understand.
A home lifestyle brand that delivers furniture and decor items across the country wants to improve its customer experience (CX) and reduce churn. While they regularly collect CX scores after each delivery, they aren’t sure what exactly is influencing those ratings. Is it the look of the product, the delivery speed, or how the delivery agent interacts with customers?
Using the Correlation Widget, they can:
-
Quickly identify which factors have the strongest statistical relationship with CX scores without needing advanced analytics.
-
Understand whether specific variables (like delivery agent ratings or delivery time) positively or negatively impact customer satisfaction.
-
Spot unexpected relationships or weak correlations that challenge assumptions and guide smarter decision-making.
-
Monitor how these relationships change over time or vary by customer segments, helping them stay responsive to evolving expectations.
Let’s see how to create a Correlation widget.
1. Navigate to Insights and go to Dashboards.
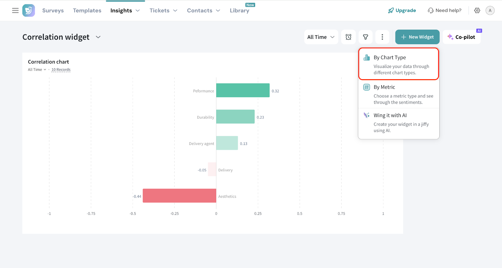
2. Click New Widget.
3. Choose By Chart Type.
4. Select Correlation widget.
5. Select the survey (Source) for which you want to create the widget. YOu can use the dropdowns to choose the source survey.
You can also choose multiple surveys.
Pro Tip: When using multiple surveys, make sure the relevant questions are identical across all of them. This helps maintain data consistency and ensures the correlation results are accurate and meaningful.
6. Choose the Dependent Variable.
The dependent variable is the outcome you're trying to measure or predict. It changes in response to other factors.
In our example, the dependent variable is the CX question, as it represents the customer’s overall experience that we're analyzing.
7. The next step is to enter the variables. To do this, enter the name for the variable, choose the variable you want to analyze, and save so that you can add the next variable.
8. If you wish to filter the response data further, click the ‘+’ sign to add the filters. You can either select a preset filter, use a custom variable or use AI to create a filter.
9. You can also select the Date Range.
Advanced Settings
1. Under Advanced Settings, you have two options:
- Show records count: This option displays the number of data records used in the correlation calculation in the dashboard. It helps you understand the volume of data supporting the analysis, giving context to the reliability of the results.
Set minimum response threshold: This lets you set a minimum number of responses required for a variable to be included in the analysis.
It ensures that only variables with enough data are considered, making the results more reliable.
2. Once done, add the title for the widget and click Add Widget.
Interpreting Correlation Widget
Correlation values range from -1 to +1 and indicate the strength and direction of a linear relationship between two variables:
- +1 means perfect positive correlation: both variables increase together.
- -1 means perfect negative correlation: as one increases, the other decreases.
- 0 means no correlation: the variables do not show any consistent relationship.
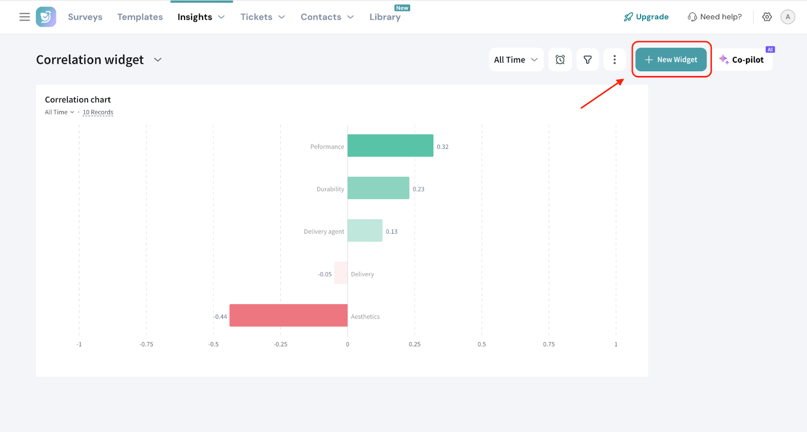
Let’s interpret the results we got in our example.
- Performance (0.32) : As performance scores increase, CX scores also tend to increase. While not a strong relationship, it suggests that better product performance may contribute to better customer experience.
- Durability (0.23) : Customers who rate durability higher are slightly more likely to give better CX scores. It's a modest relationship worth monitoring.
- Delivery Agent (0.13) : This indicates minimal association. The delivery agent’s interaction has little consistent impact on overall CX ratings in this dataset.
- Delivery (-0.05) : There’s almost no meaningful relationship here. However, a slight dip in CX scores could be associated with delivery issues though this isn't statistically significant.
- Visual Appeal (-0.44): This shows that as visual appeal scores increase, CX scores tend to decrease which may seem counterintuitive. It could indicate that customers who value visual aesthetics more are generally more critical overall, or there may be an underlying factor influencing both variables.
The widget will be displayed on your dashboard. You can move and resize the widget to your liking.
You can hover on the bar to view the correlation value.
That's all about Correlation widget.
Feel free to reach out to our community if you have any questions.
Comments
0 comments
Please sign in to leave a comment.